4.1.1. Giriş#
Veri Depolama(Data Storage)#
Bpmn Admin ortamının kurulması için postgresql, kafka ve tercihe bağlı redis'in çalıştırılması gerekmektedir.
PostgreSQL docker bilgisine buradan ulaşabilirsiniz.
Redis docker bilgisine buradan ulaşabilirsiniz.
Kafka docker bilgisine buradan ulaşabilirsiniz.
Uygulama Paketi (Instances)#
Bpmn Admin docker instance'ına buradan ulaşabilirsiniz.
Dış Bağımlılıklar (External Dependencies)#
Security enabled durumda security instances kurulumu ihtiyacı olmaktadır. Kurulumun detaylarına buradan ulaşabilirsiniz.
Varsayılan Uygulama Parametreleri (Default Environment Variables)#
| Değişken Adı | Değeri | Açıklama |
|---|---|---|
| SERVER_PORT | 6081 | Uygulama port bilgisidir. |
| SPRING_PROFILES_ACTIVE | admin | Uygulamanın çalıştırılacağı aktif profil bilgileridir. |
| AUTH_ASYNC_TOKEN_ENABLED | 'true' | Uygulama log4j konfigürasyon dosyası dizin bilgisidir. |
| KAFKA_SUPPORT_ENABLED | 'true' | Kafka'yı aktif/pasif yapma değişkenidir. |
| BPMN_REPOSITORY_INITIALIZER_ENABLED | 'false' | Bpmn süreç ilklendirmenin aktif/pasif yapılmasının sağlayan değişkendir. |
| BPMN_DEPLOY_PROCESS_DEFINITIONS | 'false' | Uygulamaya gömülü bpmn süreçlerinin Flowable tarafından otomatik deploy'unun aktif/pasif yapıldığı bilgisidir. |
| BPMN_REPOSITORY_INITIALIZER_AUTO_DEPLOY_ENABLED | 'false' | İlklendirilecek süreçlerin otomatik deploy olup olmayacağının bilgisidir. |
| BPMN_DB_SCHEMA_UPDATE | 'true' | Bpmn schema oluşturmanın aktif/pasif yapıldığı değişkendir. |
| DDL_AUTO_TYPE | none | Veri ilklendirme strateji bilgisidir. (create, update vb.) |
Süreç Yönetimi#
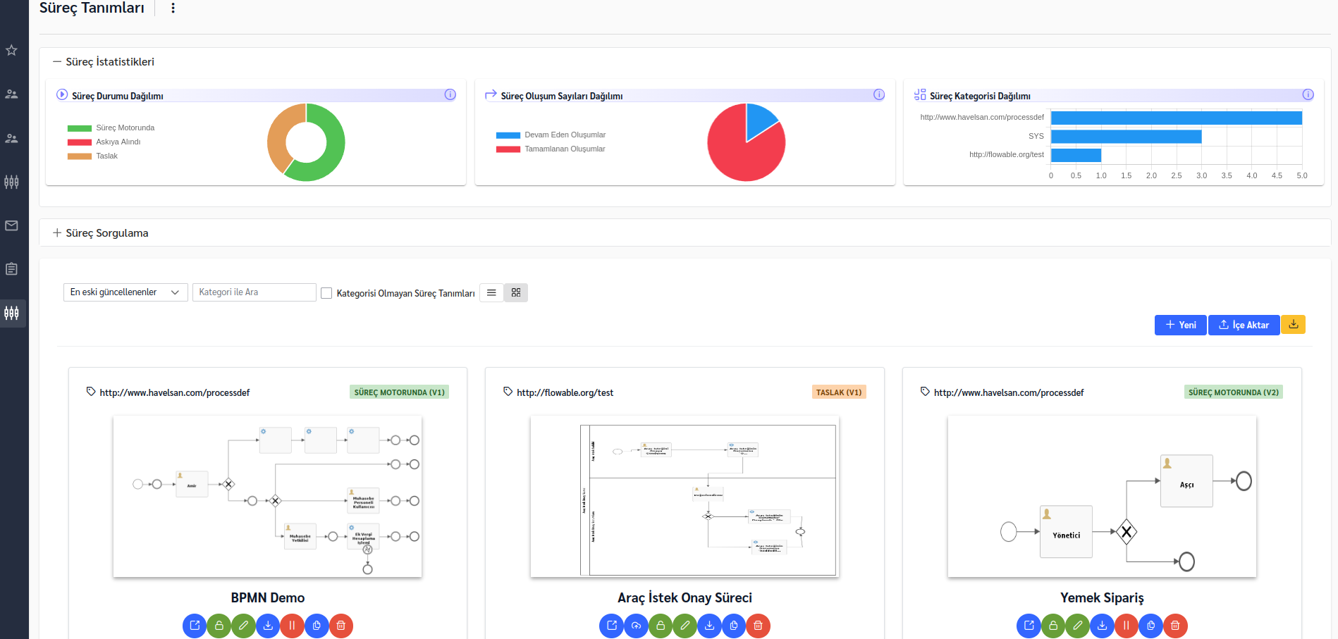
Süreçlerin listelendiği ve yönetiminin sağlandığı ekran aşağıdaki gibidir. Süreçler ile ilgili istatistikler gösterilir. Düzenleme, versiyon, deploy gibi işlemler ile yönetimi sağlanır.

Kullanım için bpmn-lib önyüz library'si kurulumunu buradan inceleyebilirsiniz.
Yetkilendirme#
BPMN Admin ortamındaki işlemler, security enabled olması durumunda aşağıdaki yetkiler üzerinden sınırlandırılmıştır.
1- Süreç Yöneticisi Profili: Süreçler üzerinde (sistem süreçleri de dahil) her işlemi yapabilen profildir. "bpmn" yetki kodu kullanılarak oluşturulmuştur.
2- Süreç Tasarımcısı Profili: Süreç tasarım ve deploy işlemlerini yapan profilidir. "bpmn:designer" yetki kodu kullanılarak oluşturulmuştur. Sistem süreçleri üzerinde işlem yapamaz fakat bunun dışındaki süreçler için ekleme, düzenleme, silme ve askıya alma gibi işlemleri yapabilir.
Süreç başka bir tasarımcı profili tarafından kullanıma alınmış ise (üzerinde çalışılıyor demektir); bu süreç kilitli durumda olur, tekrar iade edilene kadar süreç üzerinde herhangi bir işlem yapılamaz.
Süreçlerin oluşumlarını ve detaylarını görüntüleyebilir fakat silme işlemi yapamaz. Ek olarak; tüm süreçlere yorum yazabilir, sistem süreci dışındaki süreçlere doküman ekleyebilir.
3- Süreç Görüntüleyicisi Profili: Sadece deploy edilmiş süreçleri görüntüleyebilen profildir. "bpmn:designer:view" yetki kodu kullanılarak oluşturulmuştur. Süreçlerin sadece versiyon geçmişini ve dokümantasyonunu görebilir.